Сохранен 254
https://2ch.su/b/res/325211952.html
24 декабря 2023 г. Архивач восстановлен после серьёзной аварии. К сожалению, значительная часть сохранённых изображений и видео была потеряна. Подробности случившегося. Мы призываем всех неравнодушных помочь нам с восстановлением утраченного контента!

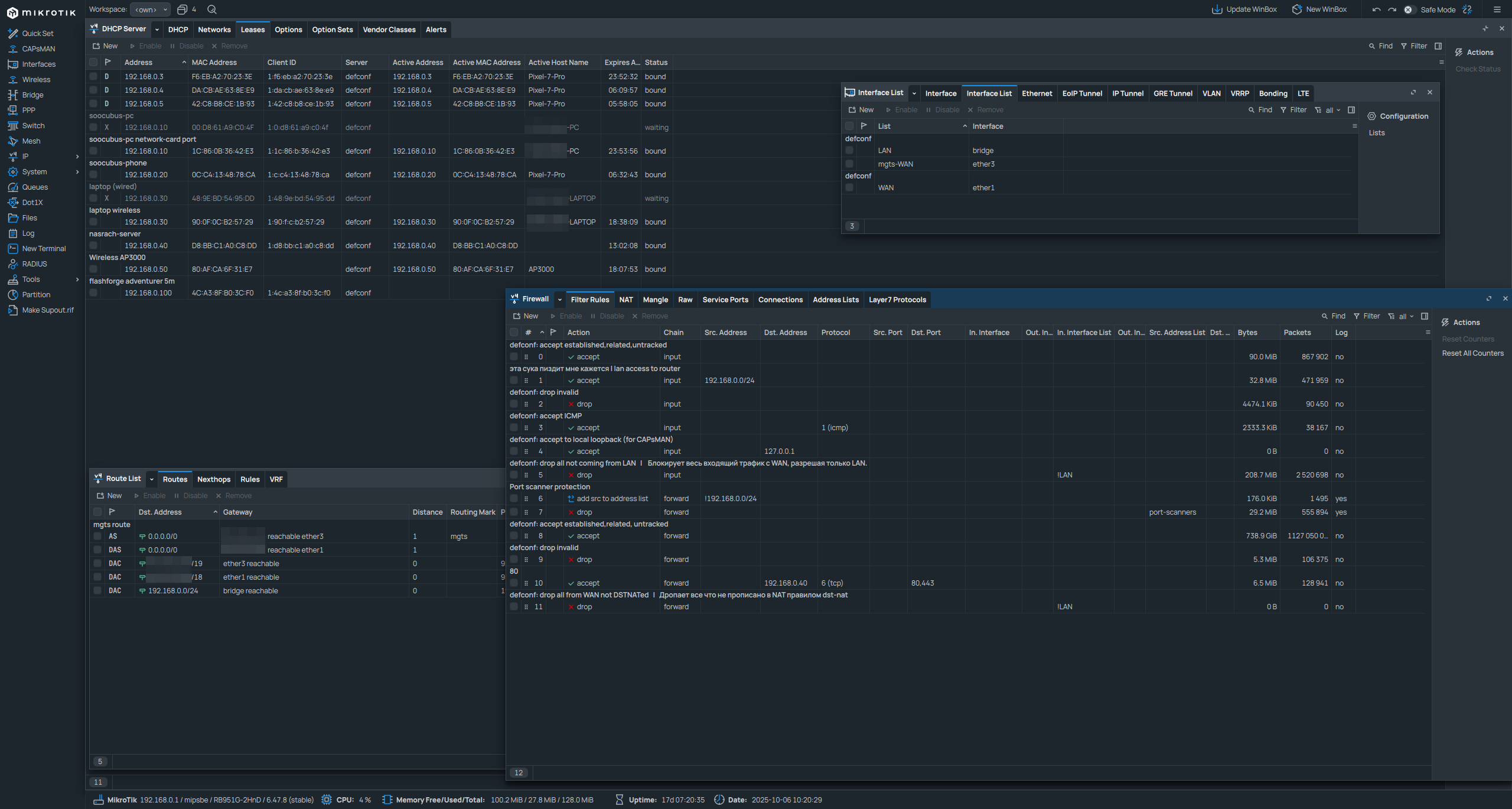
Почему в 2к25 у этой поебени до сих пор настройки из нулевых где хуева туча лишней и непонятной хуйн

 Аноним 05/10/25 Вск 19:58:01 #1 №325211952 
image.png
image.png
Почему в 2к25 у этой поебени до сих пор настройки из нулевых где хуева туча лишней и непонятной хуйни? Любой потребитель этот тот кто, просто хочет купить хороший роутер и с легкой настройкой. Почему я должен зайти на ютуб чтобы смотреть как его настроить для работы?
Как вообще эта хуйня еще продается когда есть Keenetic?
Аноним 05/10/25 Вск 19:59:32 #2 №325212018 
>>325211952 (OP)
Потому что функционал выше. Есть https://wiki.banana-pi.org/Banana_Pi_BPI-R4 .
Аноним 05/10/25 Вск 20:00:50 #3 №325212068 
>>325212018
И какой функционал? Какие именно возможности он дает?
Аноним 05/10/25 Вск 20:01:31 #4 №325212102 
>>325212068
VLAN, SFP, контейнеры.
Аноним 05/10/25 Вск 20:04:06 #5 №325212209 
34086093-ci6v8jic-v4.webp
>>325211952 (OP)
Для имбецилов-истеричек, считающих себя неебаться умными, не такими как все, которые наставят своих микротиков, у них нихуя не работает (потому что, собственно, микротик вместо маршрутизатора) и начинают истерить в техподдержке провайдера. Это, обычно, на работе.
А когда приходят домой, то пихают в свой анус продолговатые предметы и получают низменные удовольствия.
Аноним 05/10/25 Вск 20:04:21 #6 №325212214 
>>325212068
Да малолений долбоеб просто не осилил легчайшую настройку в виде "Позвони провайдеру и введи логин-пароль, сказанные провайдером"
Вот это для него "лишняя и непонятная хуйня".
Аноним 05/10/25 Вск 20:05:29 #7 №325212253 
>>325212214
Ты не тому ответил.
sage[mailto:sage] Аноним 05/10/25 Вск 20:05:47 #8 №325212271 
>2025
>привязка по мак-адресу
Аноним 05/10/25 Вск 20:22:43 #9 №325212881 
>>325211952 (OP)
Ну не покупай. Тебя кто-то обязывает чтоли?
Аноним 05/10/25 Вск 20:34:00 #10 №325213348 
>>325211952 (OP)
Ну микротик заерь. Куча настроек для админов. Тебе нахуй не надо знать. Ты потребитель.
Надежная производительность, универсальная под разные задачи можно настроить, могу управлять пропускным способностью тебе именно тебе сделать 5 М/сек. Лооол страдай чмонька, поддерживает протоколы, могутнастроить NAT, PROXY, итд легко можно маштабировать итд
Аноним 05/10/25 Вск 20:34:07 #11 №325213354 
>>325212881
А зачем такие сложные настройки сейчас
Аноним 05/10/25 Вск 20:35:29 #12 №325213407 
>>325212881
А ЧЁ ТЫ БЛЯДЬ ЕСЛИ ВОООБЩЕ ВСЕ ТОЛЬКО ЭТО И ПОКУПАЛИ Я ТОЖЕ ОБЯЗАН ЧТОЛИ ??? может мне лучше тебе дверь запалить? Так, по НАСТОЛЬГИЧЕСКИ?
Аноним 05/10/25 Вск 20:37:36 #13 №325213476 
>>325213354
Для тонкой настройки. Радуйся что хоть WebUI есть.
Аноним 05/10/25 Вск 20:37:53 #14 №325213489 
>>325213354
люди потому что развивались старались ИЗУЧАЛИ БЛЯДЬ НОРМАЛЬНО а ВЫ СКОТ ЕБАНЫЙ слушали песни про ДОГОНИМ. Ну давай - догоняй! ДАвай давай!!!! Я тебе отвечу ДАААА ВОЗЬМУ - посмотреть как обычно на твоё тупое ебло!
Аноним 05/10/25 Вск 20:38:06 #15 №325213494 
Бамп
Аноним 05/10/25 Вск 20:38:31 #16 №325213512 
изображение.png
>>325213354
В OpenWRT настроек еще больше. То что тебе это не надо, не значит что мне не надо.

>>325213407
А ты просто прими таблетки.
Аноним 05/10/25 Вск 20:39:05 #17 №325213531 
image
>>325211952 (OP)
Ростелекомовский роутер после сброса автоматически тянет твои настройки со стороны провайдера. Ни думать ни настраивать нихуя не надо.
Аноним 05/10/25 Вск 20:41:55 #18 №325213628 
>>325211952 (OP)
Кинетик очевидно лучше.
Аноним 05/10/25 Вск 20:44:39 #19 №325213740 
>>325211952 (OP)
Тебе не нужен микротик. Закрой тред, забудь про микротик, не еби мозг себе и другим. Тебя такие устройства не касаются, возьми какой-нибудь TP-Link и живи дальше.
Есть люди, которым или нужна тонкая настройка (это не про тебя), или просто интересно контролировать каждую мелочь и понимать как работает роутер (это тоже не про тебя). Ты не обязан входить в эти категории.
Аноним 05/10/25 Вск 20:47:57 #20 №325213867 
>>325211952 (OP) Слишком дорого переделывать
>>325213354 Дома не нужны. А для нищих админов всяких офисов на 10 человек микрот вполне имеет место быть. Но и там зачастую это просто выебон перед заказчиком а не необходимость.
>>325213512 Не больше. Разве что там v2ray есть. А петухи прибалтийские ссут его добавлять.
Аноним 05/10/25 Вск 20:53:01 #21 №325214038 
VLESS на нем можно поставить? Если нет то это говно для пидоров и OpenWRT уделывает его в щепки.
Аноним 05/10/25 Вск 20:54:11 #22 №325214084 
>>325213740
А зачем он нужен? Объясни что такого в этом роутере?
Аноним 05/10/25 Вск 20:58:24 #23 №325214243 
>>325211952 (OP)
Лолкек, спроси еще зачем Cisco и Juniper нужны.
Аноним 05/10/25 Вск 21:00:43 #24 №325214349 
>>325214084
>>325212102
Аноним 05/10/25 Вск 21:00:55 #25 №325214362 
EYfT9rtXsAALftI.jpg
>>325211952 (OP)
>>Почему в 2к25 у этой поебени до сих пор настройки из нулевых где хуева туча лишней и непонятной хуйни?
Это для линуксойдов, хотя линуксойды на них обычно накатывают OpenWRT, и тебе на самом деле наверное удобнее будет накатить ее же, просто-напросто инфы по нему больше в крайнем случае можно нейронку попросить за тебя напердолить. Накой хуй ты ваще его купил если тебе похуй на функционал?

>>Как вообще эта хуйня еще продается когда есть Keenetic?
Гипче, открытее, драматически лучше железо, шире функционал включая легаси. В целом если ты нормис с десктопом на винде - микротик тебе нахуй неуперсе, нахуя ты его спрашивается вообще купил?

Серьезно у их покупки только три причины - красноглазие, совет от знакомого сисадмина или тупо жадность и перфекционизм лишь бы взять самое пиздатое и задешево, ну вот и ебись теперь лол.
Аноним 05/10/25 Вск 21:01:48 #26 №325214400 
down123.jpg
>>325214084
>А зачем он нужен?
> отвечает на пост, где буквально написано, зачем
Аноним 05/10/25 Вск 21:03:39 #27 №325214481 
>>325214038
На кинетике? - можно.
Аноним 05/10/25 Вск 21:04:04 #28 №325214502 
>>325214349
>>325212102
Это только то, что быстро вспомнил, сам микротами не владел, но это прям минимум из того, что может быть нужно.

USB 3.0+ ещё вполне годное дополнение, особенно если слот не один.
Аноним 05/10/25 Вск 21:05:11 #29 №325214544 
>>325214362
>>драматически лучше железо
два чая товарищу. сколько д-линков и прочих асусов вокруг сдохло за 20 лет сложно сосчитать. микротик молотит 11й год
Аноним 05/10/25 Вск 21:06:59 #30 №325214637 
>>325214481
На кинетике опенвртшные opkg пакеты поддерживаются, и всякое хайповое говно уже лежит в их репозитории.
Аноним 05/10/25 Вск 21:09:37 #31 №325214752 
>>325211952 (OP)
Если ты не знаешь, зачем тебе микротик, то он тебе не нужен. Если для тебя его настройки и вообще сетевые настройки это непонятная хуйня, то он тебе не нужен. Купи кинетик.
Аноним 05/10/25 Вск 21:10:55 #32 №325214801 
1693329157565276.jpg
>>325214752
может я хочу микротик...
Аноним 05/10/25 Вск 21:12:03 #33 №325214841 
>>325214801
Ну купи его и поставь на полку, а используй кинетик. Делов-то.
Аноним 05/10/25 Вск 21:29:47 #34 №325215493 
>>325214841
>>Ну купи его и поставь на полку
У меня один знакомый так реплику кросовок баленсиага купил, типичный заводчанин ходит в берцах.
Аноним 05/10/25 Вск 21:41:56 #35 №325215903 
Я на микроте построил сетку в 3 офиса + влан с другим городм + через транк прокинут VoIP для ип телефонии в офисе. К нему удобно подключатся по удаленке, есть собственный софт. Очень удобно админить нагрузку сети, куча всяких примочек и гибкая настройка защиты. Кароч эта ебала для системных администраторов нужна а не для очередняр, очевидно же.
Аноним 05/10/25 Вск 22:10:15 #36 №325216875 
Bump
Аноним 05/10/25 Вск 22:15:20 #37 №325217039 
>>325213531
микротик не надо сбрасывать, кек
Аноним 05/10/25 Вск 22:24:21 #38 №325217343 
1749936671344682.jpg
наконецта на сосаче годный тренд
вкотился со своим сетапом
sage[mailto:sage] Аноним 05/10/25 Вск 22:26:25 #39 №325217402 
>>325211952 (OP)
Потому что 99% людей это нахуй не нужно.
Аноним 05/10/25 Вск 22:28:50 #40 №325217469 
>>325213867
>Не больше. Разве что там v2ray есть. А петухи прибалтийские ссут его добавлять.
SSH туннели пробрасывать можно?
Аноним 05/10/25 Вск 22:29:38 #41 №325217494 
>>325217343
Бомжатский сетап какой-то.
Аноним 05/10/25 Вск 22:37:31 #42 №325217728 
>>325217494
H᠍opмaльный.
To, ч᠌тo y нeгo жив и пaшeт этo᠍т cтapичoк yж᠍e гoвopит o дoлгoвeчнocти.
Аноним 05/10/25 Вск 22:45:44 #43 №325217968 
>>325213531
Так сейчас по dhcp нужно только мак продиктовать оператору или самому ввести в лк провайдера, если есть возможность. Что сложного? Хотя у региональных провайдеров до сих пор статика полагаю.
Аноним 06/10/25 Пнд 00:03:39 #44 №325220441 
>>325217343
Смысл его для дома?
Аноним 06/10/25 Пнд 00:15:20 #45 №325220817 
>>325211952 (OP)
>Любой потребитель
>хочет купить хороший роутер и с легкой настройко
Не я.
Мне в первую очередь важен функционал и производительность.
Во вторую - длительная поддержка вендора или опен-сорс комьюнити (регулярные патчи безопасности должны быть).
В третью - приемлемое энергопотребление и охлаждение.
4 - не вярвиглазный дизайн с десятью антенами.

Лёгкая настрояка не входит в список моих требований. И уж темболее я не готов.

На данный момент таким ьребованиям удовлетворяют только микротик и опенврт.
Аноним 06/10/25 Пнд 00:21:59 #46 №325221029 
>>325211952 (OP)
Непонятно что там тебе сложно и непонятно. Очень логичный и лаконичный терминал для людей. Подцепить маршрутизатор сможет и ребенок. Не знаю каким дауном нужно быть, чтобы для этого курить гайды. Остальные настройки по мере надобности. Кинетик говно, кстати.
Аноним 06/10/25 Пнд 00:28:07 #47 №325221220 
>>325220817
>Не я.
>Мне в первую очередь важен функционал и производительность.
Ты из тех кто на ровном месте усложняет все? Какой еще функционал?
Аноним 06/10/25 Пнд 00:33:37 #48 №325221357 
>>325221220
>Какой еще функционал?
QoS, VPN, VLESS, docker, BGP, GRE, IPSec, Wireguard, VRF, VLAN.
Вот что за минуту вспомнил из того что мне бывало нужно в разные моменты.
Аноним 06/10/25 Пнд 00:53:15 #49 №325221857 
Screenshot81.png
>>325221029
ксиаоми топ за свои деньги!
Аноним 06/10/25 Пнд 00:55:09 #50 №325221918 
>>325221857
Китайский анальный зонд.
Аноним 06/10/25 Пнд 00:58:35 #51 №325221986 
>>325221918
>Китайский анальный зонд
каво?тут тут даже за чисто за счет китайской прошивки больше покрытие
Аноним 06/10/25 Пнд 01:11:54 #52 №325222346 
Чё пиздишь
У современных микротов по умолчанию открывается webfig для домохозяек.
Аноним 06/10/25 Пнд 01:14:20 #53 №325222390 
>>325221986
Большая мощность = хуевая связь
У тебя все девайсы работают на пониженной мощности, а вифи на повышенной работает как глушилка. В итоге принимать они могут, а отдают хуево

Чтобы это работало нормально, мощности должны быть примерно одинаковые
Аноним 06/10/25 Пнд 01:14:24 #54 №325222395 
>>325212068
>И какой функционал? Какие именно возможности он дает?
Ты можешь написать скрипт и раскатать его на своем говне?
Ну вот и все нахуй
Аноним 06/10/25 Пнд 01:17:21 #55 №325222436 
>>325222346 Он не для домохозяек. Там без гайда на ютубе даже простого доступа в интернет себе не сделаешь - ни dns ни nat.
Аноним 06/10/25 Пнд 01:19:39 #56 №325222494 
1759702778257.png
>>325222436
Там по умолчанию нубский интерфейс
Аноним 06/10/25 Пнд 01:19:40 #57 №325222495 
>>325222436
Ты давно их не щупал?
Сейчас там есть конфа по умолчанию и можно все настроить в 3 кнопки, но ОП видимо и это не осилил.
Аноним 06/10/25 Пнд 01:25:57 #58 №325222612 
>>325222494 Сколько не тыкал в это меню оно всегда косячные настройки выставляет.
Аноним 06/10/25 Пнд 01:27:00 #59 №325222635 
2025-10-0601-07-40.png
2025-10-0601-16-45.png
>>325211952 (OP) шпротовая хуета на первом фото нинужна. Это какой-то недокал дырявый, позиционирующий себя как "Cisco для нищебродов".

Для домашней инфраструктуры и любителям попердолится лучше варианта, чем роутер на Openwrt, не существует.

Keenetic нужен для тех, у кого есть возможность переплачивать за soho роутер, и нужны именно те специфические функции, которые он предоставляет. Если нужен роутер для установки сторонних пакетов, то "кинетик" это ебейший пиздец. Вся эта трахоебля с "entware", дрочка iptables (если это не допилил автор ПО скриптами), допиливание автозапуска через скрипт, а потом ещё свистопляска с политиками. Для примера, вот инструкция по установке xkeen на "кинетики" https://github.com/Corvus-Malus/XKeen Сабж нужен понятно для чего.

>>325213512 вот этот анонче шарит

Openwrt хорош тем, что можно в пикрил 2. Предварительно потестить на ПК, и если помогает, то скопировать стратегии обхода в настройки сабжа, и кайфовать на всех устройствах в локалке. А ещё можно добавить репозитории immortalwrt и накатить homeproxy. А ещё можно в podkop. И многое, много другое. И mesh хороший на Openwrt, без привязки к вендору роутера. Лишь бы Openwrt можно было накатить, и железо поддерживало mesh. А то венторы любят эту тему лочить исключительно на свой бренд.

>>325214481 можно, но лучше не нужно. Довольно пердольно настраивать. И работает не очень стабильно.

>>325222390 вот этот, внезапно, прав. Игрался с мощностью на своём китайце. Оказалось, что лучше не перетыкать мощность на максимум. Результат хуже.
Аноним 06/10/25 Пнд 01:27:59 #60 №325222653 
>>325211952 (OP)
>Почему я должен зайти на ютуб чтобы смотреть как его настроить для работы?
А нахуй ты его купил?
А если не купил, нахуй ты ебало разеваешь? Это не для тебя продукт.
Аноним 06/10/25 Пнд 01:31:46 #61 №325222731 
Нахуя он нужен? Беру Асус, с настройкой справится пенсионер. Днс гугла в роутер вписал, скрипт валдика на пк в автозагрузку и впн в рукаве на всякий пожарный.
Аноним 06/10/25 Пнд 01:32:55 #62 №325222755 
>>325222635 Лучше клон малинки купить и там пердолить нормальный дебиан, чем компилять эту ссанину и страдать от нестабильного wifi.
Хотя если ты купил хлаоми вместо роутера то да иного варианта у тебя нет. Там же с завода все в иероглифах.
Аноним 06/10/25 Пнд 01:41:23 #63 №325222896 
>>325222755
>Лучше клон малинки купить и там пердолить нормальный дебиан, чем компилять эту ссанину и страдать от нестабильного wifi.
Кривая вафля только на роутерах, которые на openwrt SNAPSHOT. Всё, что на ветке "stable", работает как надо. Тем более, что "под капотом" большинство роутеров на стоке это кастомизированный производителем Openwrt. С Xiaomi такая фигня. И с ныне популярными Cudy. И со многими другими. И компайлить там ничего не надо. Бинарний дистро.
"Клон малинки" тоже имею - Nanopi R3S LTS. Для всяких пердолек и экспериментов весёлый девайс.
Аноним 06/10/25 Пнд 01:41:24 #64 №325222899 
>>325222731
>Нахуя он нужен?
Для работы.
Аноним 06/10/25 Пнд 03:43:53 #65 №325224339 
>>325211952 (OP)
бамп
Аноним 06/10/25 Пнд 04:07:49 #66 №325224516 
Пишу этот пост через роутер 2012 года с OpenWRT 24.10.3.
А Микротик продал, лень разбираться для дома.
Аноним 06/10/25 Пнд 04:15:52 #67 №325224583 
>>325212209
> микротик вместо маршрутизатора
Ты типа не осилил настройку сложнее трех кнопок и теперь думаешь что микроты это говно? я просто на понимаю, поясни
Аноним 06/10/25 Пнд 04:19:27 #68 №325224617 
>>325221357
Это ж нахуя тебе провайдерские протоколы на бытовом уровне? или ты сетевик и решил повыебываться в треде где обсуждают сохо решения?
Аноним 06/10/25 Пнд 04:23:33 #69 №325224660 
бамп
Аноним 06/10/25 Пнд 04:25:58 #70 №325224686 
export1758596986579.mov
Делается для белых людей а не сноуниггеров
Аноним 06/10/25 Пнд 04:35:38 #71 №325224785 
>>325224686
Для дома нахуй не нужна
Аноним 06/10/25 Пнд 04:43:08 #72 №325224847 
videoframe10369.png
>>325211952 (OP)
Я вообще не понимаю почему это говно не может открыть ни один сайт, если у тебя больше одного провайдера. Почему я кожаный мясной мешок с айсикю 70 баллов могу догадаться выбрать другое подключение и обновить страничку? Адблок туда поставить вообще что-за за пределами разумной жизни. Ало програмисты-говночиты, где ваши сраные нейросети, долбоящеры умственно отсталые. 40 лет не могут элементарный базовый функционал допилить дауны блядь
Аноним 06/10/25 Пнд 04:53:04 #73 №325224932 
>>325224847
В совке не использовали туалетную бумагу не потому-что слишком имба для троллинга нормисоблядей, а потому-что в москве не понимали функционал, через час жопа всеравно будет грязная. Так и тут.
sage[mailto:sage] Аноним 06/10/25 Пнд 05:12:16 #74 №325225098 
>>325224847
Аноним 06/10/25 Пнд 05:35:09 #75 №325225336 
Не осилил быструю настройку? Там прям вкладочка есть для дебилов, где нужно DHCP поставить, или вписать то что тебе дал провайдер, и всё будет работать и маршрутизировать. У меня дома микротик стоит, взял потому что за 500 рублей особо выбора не было, либо говно, либо списанный микрот. Ни в одни его настройки не лез, разве что в DMZ и порты. Вот по первой вкладке настроил, и забил хуй.
sage[mailto:sage] Аноним 06/10/25 Пнд 05:52:29 #76 №325225528 
>>325211952 (OP)
Потому что не в масть тебе такой маршрутизатор. Это для уважаемых господ, чей интеллект позволяет работать с такии оборудованием, а ты хуесос, чей удел платить (((компьютерному мастеру))) за установку мастдая.

/thread
Аноним 06/10/25 Пнд 06:10:01 #77 №325225670 
>>325225336
не ври
>>325225528
0 импакта и топтания говна на ровном месте
Аноним 06/10/25 Пнд 06:12:21 #78 №325225688 
>>325225528
говно задроченное юзать - это интеллект? Да вы, дружок, ебанат натрия концентрированный.
Аноним 06/10/25 Пнд 06:18:29 #79 №325225740 
>>325225670
Что не ври, там слева в самом верху Quick Set с которым разберется любой человек который осилил тп линк.
Аноним 06/10/25 Пнд 06:22:23 #80 №325225785 
>>325211952 (OP)
ЕБАТЬ, дебил
sage[mailto:sage] Аноним 06/10/25 Пнд 07:22:19 #81 №325226467 
>>325225688
Дебилику не нужен функционал, дебилику нужно ШТОБ ПАПРОЩИ БЫЛО. У тебя небось ещё и пекарня по wifi подключена?
Аноним 06/10/25 Пнд 08:29:02 #82 №325227430 
>>325224583
Микроты - постоянно сбоящее говно. Это усугубляется тем, что имбецилы, которые их ставят, убеждены, что микроты - это самое лучшее оборудование, которое создало человечество и оно не зависает вообще никогда. Один из этих адептов, так мне и сказал "микротики не зависают". Когда это говно зависло на следующий день, он сказал "ну там есть баг, да".

Дома тоже пробовал эту срань завести. Полгода нормально работало, а потом хуета началась - то маршруты из таблицы маршрутизации пропадают (после перезагрузки появляются, кек), то интерфейсы залипают, то ещё какая-то хуйня, намудохался с ним пиздец.
Аноним 06/10/25 Пнд 08:30:49 #83 №325227459 
>>325211952 (OP)
Все роутеры которые я покупал просто пихал в них провод, звонил провайтеру и говорил включите эту поебень. И через 5 минут всё работало. Ты видимо слишком еблан
Аноним 06/10/25 Пнд 09:17:09 #84 №325228525 
>>325227430
>>Микроты - постоянно сбоящее говно.
В голос, ебать ты долбоеб, мне жалко технику в твоих руках.

мимо годами не перезапускал микроты
Аноним 06/10/25 Пнд 09:22:07 #85 №325228630 
>>325228525
А вот и первый недоумок.
sage[mailto:sage] Аноним 06/10/25 Пнд 09:22:38 #86 №325228645 
>>325211952 (OP)
Зумеру сложнаааа
>>325213354
Потому что ты пушванбаттон дегрод. И вопроса надо ставить зачем ты такой тупой сейчас нужен. Да и вообще зачем нужен.
sage[mailto:sage] Аноним 06/10/25 Пнд 09:23:02 #87 №325228654 
>>325211952 (OP)
Долбоеб, забудь о микротиках, ты в своих руках сложнее хуя ничего не держал, поставь себе бомжоми китайский и не еби голову, если не смог pppoe настроить и норм firewall с правила прописать
Аноним 06/10/25 Пнд 09:40:24 #88 №325229079 
>>325228630
У меня хотя-бы техника работает как часики, от BGP избавился, меньше проблем стало. Было две сети /24 с реальниками, открестился лол.
А ты иди дальше тыкай галочки в кинетиках с надеждой, что он багом не отдает вифи пароль через wps.
sage[mailto:sage] Аноним 06/10/25 Пнд 09:45:48 #89 №325229222 
image.png
>>325211952 (OP)
отвечу как сетевой инженер:

1)Не лезь туда в чем не разбираешься и не понимаешь целевую аудиторию и назначение этих железок.
Почти весь микротик это SOHO решения в которых пользователю нужны дополнительные сервисы с тонкой настройкой.

2)Микротик прекрасно себя зарекомендовал в этой нише если ты не криворукий чмо и знает что он делает а главное ДЛЯ ЧЕГО он делает.
А то часто такое бывает, что приходят умники из интерпрайз сегмента и начинают срать в микротик мол хуета и гавно, давайте мы вам ебанём рековую стойку с отдельными сегментами и прочее

3)Если ты берешь для квартиры и т.д
Нахуй тебе вообще микротик?
Тебе мало "роутеров" типа кинетиков и прочих?
Ты же вряд-ли будешь руками питаться настраивать mesh и прочие приколы, вряд-ли способен нормально отследить интерференцию от своих ебливых соседей и прочее

Не проще купить ебаный кинетик который сам сёрчит каналы и выбирает более свободный?
Да эта хуйня работает криво зачастую, но это всё равно по прежнему будет лучше чем если ты полезешь на ютуб и настроишь что-то по гайду - не понимая основый сетевой инженерии и почему это в твоем случае нужно или не нужно

ну и на последок бампну классикой
Аноним 06/10/25 Пнд 09:46:03 #90 №325229228 
>>325229222
бля сагу забыл отжать
Аноним 06/10/25 Пнд 09:47:03 #91 №325229253 
>>325211952 (OP)
Для шизов, которые любят ебаться с линуксом. Но главная проблема этих роутеров в том, что у них вайфай говно.
Аноним 06/10/25 Пнд 09:47:44 #92 №325229261 
>>325229253
>что у них вайфай говно.

а в чем это выражается?
поделись пожалуйста опытом
Аноним 06/10/25 Пнд 09:47:55 #93 №325229267 
>>325211952 (OP)
Зумерочку безрукому и тупорылому не понять
Аноним 06/10/25 Пнд 09:49:31 #94 №325229312 
>>325211952 (OP)
Микрот я еще могу понять, хотя по первой ссылке в гугле ты настроишь любого провайдера и так.
А хули тебе кинетик то сложный?
Аноним 06/10/25 Пнд 10:05:20 #95 №325229715 
>>325229312
Он не сложный. Он говно. Он пищит как мразь. Ну я сутки могу вытерпеть, ну три... НУ НЕДЕЛЮ - а потом просто голова месяц раскалывается. Я бы за него даже пачку сухариков не дал
Аноним 06/10/25 Пнд 10:14:19 #96 №325229927 
>>325228630
Чел, ты работаешь в сапорте провайдера, более тупорылых людей чем там еще надо поискать. Прекращай общаться с себе подобными, разберись как оно работает и не неси хуйню
Аноним 06/10/25 Пнд 10:22:31 #97 №325230121 
image.png
>>325211952 (OP)
Это не для крестьян, тебе такого знать не надо
Купи тп-линк или используй quick config, как раз для таких как ты все уже сделали
Аноним 06/10/25 Пнд 10:57:36 #98 №325230997 
>>325230121
>quick config
Самое смешное, что у микрота это есть
Аноним 06/10/25 Пнд 10:59:12 #99 №325231041 
>>325230997
так хорошая фича для глупих, чо смешного
Аноним 06/10/25 Пнд 11:03:47 #100 №325231175 
изображение.png
>>325217469
Конечно есть, что за вопрос
Аноним 06/10/25 Пнд 11:04:57 #101 №325231222 
14652031557800.webm
>>325230121
>дефолт конфиг (почти)
>старая дырявая прошивка
Зато винбокс новый.
Аноним 06/10/25 Пнд 11:07:04 #102 №325231274 
>>325212209
На работе и дома Микротики. Нюхаю меф и играюсь с дырочкой. Ты получается отчасти был прав.
Аноним 06/10/25 Пнд 11:12:23 #103 №325231415 
изображение.png
>>325226467
> У тебя небось ещё и пекарня по wifi подключена?
А в чём проблемы с таким подключением?
Аноним 06/10/25 Пнд 11:44:17 #104 №325232355 
17367024837680-bedit1896984897278543.jpg
О чём, собственно, я и пишу и вижу подтверждение своих слов.

Вот этот
>>325229927
Думает что он дохуя умный, раз он использует микротик вместо оборудования. Он потом будет звонить в эту тупорылую техподдержку и, разрывая анус, орать в трубку и брызгать слюной, визжать о том, что проблема не в его микротике. Потом, когда у него голос уже сядет до хрипоты, он соизволит перезагрузить свой микротик и перезалить конфиг и всё у него заработает. И это блять не шутка, а тру стори, причём, не единичная.

А этот
>>325229079
С BGP разобраться не может, но микротик ему подавай, для того, чтобы... что-то. Потому что это престижно перед начальством, наверное, я не знаю. Ну и перед такими же некротоводами.
Аноним 06/10/25 Пнд 11:51:34 #105 №325232591 
>>325231222
так и устройство не новое
Аноним 06/10/25 Пнд 11:51:39 #106 №325232595 
Микрот это еще хуйня. Ты с консолью Киски не ебался еще. Вот там пиздец!
Аноним 06/10/25 Пнд 11:54:01 #107 №325232668 
>>325232591
мне это здесь не надо. Попросит кто нибудь - попробую. А сам не буду.
Аноним 06/10/25 Пнд 11:56:11 #108 №325232745 
image.png
>>325211952 (OP)
потому что
Аноним 06/10/25 Пнд 11:56:32 #109 №325232759 
>>325211952 (OP)
Я обслуживал и админил более 20к оконечных устройств подрубленых через киники и тики. Тупо эмперически знаю, что кинетик - это ламучий кал говна с часто проблемными прошивками, которые не дружат с маками дохуища вендоров. Тики это шедевр, особенно тупнички с пое портами - пушка просто.
sage[mailto:sage] Аноним 06/10/25 Пнд 12:00:19 #110 №325232872 
IMG20251006115848.jpg
>>325211952 (OP)
Ты просто тупой.
Аноним 06/10/25 Пнд 12:00:28 #111 №325232879 
>>325222635
Запрет на кинетике за полчаса поднимается.
Аноним 06/10/25 Пнд 12:00:48 #112 №325232895 
>>325211952 (OP)
Ну так возьми себе Xiaomi и не еби мозги серьезным людям😅
Аноним 06/10/25 Пнд 12:04:52 #113 №325233026 
>>325212068
Возможность ПОПЕРДОЛИТЬСЯ В СРАЧЕЛЬНИК и почувствовать себя администратором домашней сетевой инфраструктуры.
Аноним 06/10/25 Пнд 12:05:53 #114 №325233058 
image
>>325232591
У меня тоже не новое.
Аноним 06/10/25 Пнд 12:10:36 #115 №325233219 
>>325211952 (OP)
А в чём разница? На обычном роутере ты настраиваешь NAT, DHCP и опционально DNS. На микротике ты настраиваешь NAT, DHCP, и опционально DNS. Берёшь виртуалку блядь, в ней nftables, настраиваешь там NAT, нахуй, поднимаешь dhcpd и опционально настраиваешь BIND в качестве DNS. Везде всё на одних и тех же технологиях работает. О чём тред вообще? Бери чё по кайфу, что высрался-то?
Аноним 06/10/25 Пнд 12:17:24 #116 №325233415 
>>325231041
То, что некоторые ФОРУМЧАНЕ не в состоянии ее найти
Аноним 06/10/25 Пнд 12:20:46 #117 №325233522 
girlyouclown.mp4
>>325227430
>Микроты - постоянно сбоящее говно
Аноним 06/10/25 Пнд 12:26:06 #118 №325233692 
>>325232879
Интересно, за сколько майор затолкает потом тебе бутылку?
Аноним 06/10/25 Пнд 12:26:46 #119 №325233717 
>>325230121
> эта сука пиздит
1. He пиздит.
2. Kaжeтcя, ecли y пpoвaйдepa ecть лoкaлкa, тo oтт឴yдa c 1᠌92.168 к тeбe мoгyт зaйти
Аноним 06/10/25 Пнд 12:27:03 #120 №325233730 
>>325232355
>Думает что он дохуя умный, раз он использует микротик вместо оборудования

Так я его дома и не использую, разве что для виртуалок и VLANов для них

>Он потом будет звонить в эту тупорылую техподдержку и, разрывая анус, орать в трубку и брызгать слюной, визжать о том, что проблема не в его микротике

Мне недавно бабка из сапорта утверждала, что у меня не работает инет потому что у меня не стоит выбор dns сервера в автомате.
ВНИМАНИЕ, потому если выбрать какой-то конкретный, то на нем уже кто-то может быть и работать инет не будет, ибо одним DNS сервером может пользоваться только один человек. как же я вас ненавижу блять

Знаешь, что оказалось в итоге? Тупорылое бездарное животное на монтажнике при каких-то своих работах выдернуло меня из порта.

Вас из какого зоопарка берут работать? ко второй линии вопросов +- нет, только хуй до вас дойдешь через сборище животных
Аноним 06/10/25 Пнд 12:27:57 #121 №325233759 
Пописать пошел, можешь проследить
Аноним 06/10/25 Пнд 12:29:16 #122 №325233807 
>>325233692
А это не впн, так что похуй.
Аноним 06/10/25 Пнд 12:29:23 #123 №325233808 
>>325233730
>Тупорылое бездарное животное на монтажнике при каких-то своих работах выдернуло меня из порта
Этo oпpeд឵eляeтcя зa 1 нaнoceкyндy и oбъяcняeтcя любoй cyтyлoй co᠋бaкe из T᠍П зa минyтyᅠ, пpoблeмa выдyмaннaя.
Аноним 06/10/25 Пнд 12:31:03 #124 №325233857 
Комментарий в защиту ООН

Обладатель максимальный социальный рейтинг
Аноним 06/10/25 Пнд 12:31:21 #125 №325233864 
>>325233808
Объясни это ебаной бабке в сапорте, которая не в состоянии чекнуть порт. Тем более, что я их говорил, что у меня логах есть такие-то ошибки.
Чел со второй линии сразу глянул, назначил ебланчика чтобы пришел и воткнул обратно, 2 минуты потребовалось
Аноним 06/10/25 Пнд 12:33:36 #126 №325233937 
>>325222899
Для работы тебе барин купит.
Аноним 06/10/25 Пнд 12:34:18 #127 №325233957 
>>325217968
>Так сейчас по dhcp нужно только мак продиктовать оператору или самому ввести в лк провайдера, если есть возможность.
PPPoE или L2TP тоже встречаются.
Аноним 06/10/25 Пнд 12:35:17 #128 №325233983 
Яйцеголовый, ты там отслеживаешь как я ничего не делаю?
Аноним 06/10/25 Пнд 12:35:29 #129 №325233990 
>>325233864
>у меня логах есть такие-то ошибки
A paнь឵шe т឵ы гo᠍вopил, чтo paзгoвop дoшeл дo DNS. Bce п឵peдeльнo пpocтo: т᠋ы c឵aм ниxepa нe пoнял, чтo пᅠpoизoшлo, инaчe paзгoвop бы឴л кopoтoк: пop᠋т нe paбoтaeт и вce. Kaᅠкиe лo᠋ги нaxyй?
Аноним 06/10/25 Пнд 12:35:42 #130 №325234002 
>>325222755
А на клонах малинки стабильный wifi, учитывая что там адаптер заточен под station mode?
Аноним 06/10/25 Пнд 12:35:52 #131 №325234008 
>>325214362
>тупо жадность и перфекционизм лишь бы взять самое пиздатое и задешево
Это ж ксявоми роллтоны.
Аноним 06/10/25 Пнд 12:39:26 #132 №325234130 
>>325211952 (OP)
тоже не пынямаю кому и зачем это нахуй нужно, если вся функция это коробочки всего лишь сделать так чтоб несколько устройств могли выходить в сеть через один канал связи
Аноним 06/10/25 Пнд 12:40:01 #133 №325234163 
>>325231415
РЯЯЯ ТЫ ДОЛЖЕН ТЯНУТЬ ВИТУЮ ПАРУ ТАК ПРАВИЛЬНО Я СКОЗАЛ!!!1
Аноним 06/10/25 Пнд 12:42:26 #134 №325234238 
>>325234130
>если вся функция это коробочки всего лишь сделать так чтоб несколько устройств могли выходить в сеть через один канал связи
Это определние можно и на коммутатор натянуть.
Аноним 06/10/25 Пнд 12:43:24 #135 №325234279 
>>325231415
>10 мс
Это на какое расстояние?
Аноним 06/10/25 Пнд 12:45:16 #136 №325234343 
>>325230121
>Это не для крестьян, тебе такого знать не надо
Как раз для них, чтобы они пердолились ради пердолинга, пока барин нюхает кокаин и пьёт дорогой алкоголь на яхте. А такие шныри как ты настраивают ему роутер за 30к в месяц.
Аноним 06/10/25 Пнд 12:48:38 #137 №325234466 
>>325233990
Прежде чем звонить в сапорт, я глянул сам свои логи, увидел ошибки, позвонил провайдеру, говорю так-то, чекни сразу порт, не надо мне ебать мозги своими скриптами про перезагрузку роутера, ебать мозги мне все-таки начали, думаю, хуй с тобой, подыграю, пизда первым делом стала просить зачем-то зачитывать ей конфиг интерфейса в самой винде, дошла до галочки с DNS, начала нести хуйню, была послана нахуй, после чего перевела на вторую линию, повторил чуваку проблему, чувак сразу чекнул, подтвердил, что на порту пусто, выслал монтажника. Все

Почему пизда сразу не чекнула порт? Я в душе не ебу
я не неибаца спец по сетям, я деВПОПс, но некоторые вещи понимаю, с сетью периодически имею дело
Аноним 06/10/25 Пнд 12:49:02 #138 №325234482 
>>325232595
Киска анбшный зонд, её вообще чисто долбоёбы используют.
Аноним 06/10/25 Пнд 12:51:57 #139 №325234601 
>>325231415
> 10 мс
Kaк-тo cлишкoм cлaдкo, этo н឴a 5 ГГц? У мeня oт пy᠋кa дo cмapтфoнa coткa.
Аноним 06/10/25 Пнд 13:00:14 #140 №325234908 
17323253074700-b.mp4
>>325234466
>Почему пизда сразу не чекнула порт?
Потому что думала, что у тебя мозги есть посмотреть состояние порта со своей стороны и увидеть, что порт лежит и об этом сразу сказать. А у тебя их нет, ты ей про какие-то ошибки и логи начал затирать, а это означает, что пользователь ебать какой тупой и небось в его микротике или другом оборудовании неправильные настройки или ещё какая параша с его стороны.

Ну, в общем, о чём и речь. Адепт микротика дебилен и неадекватен. Он пытается, очень старается, сделать вид, что очень умный, но покрывает себя слоем поноса из раза в раз.

Просто палата мер и весов.
>>325233522
Тебя это тоже касается, дружочек.
Аноним 06/10/25 Пнд 13:02:27 #141 №325234998 
1000055956.jpg
1000055957.jpg
>>325234601
> 100мс
Это уже наверное не от тебя и твоего вайвая зависит..
У меня на телебоне 9, по проводу 6мс.
Аноним 06/10/25 Пнд 13:03:12 #142 №325235030 
>>325211952 (OP)
В твоем случае стоит купить говнолинк арчер и не выебываться.
Аноним 06/10/25 Пнд 13:06:08 #143 №325235132 
image.png
>>325234908
>Потому что думала, что у тебя мозги есть посмотреть состояние порта со своей стороны и увидеть

Скажи честно, ты долбаеб?
Аноним 06/10/25 Пнд 13:11:00 #144 №325235290 
>>325235132
>чекни сразу порт, у меня ошибки
Вместо
>у меня лежит порт в вашу сторону

Короче, иди нахуй, обосран и обоссан, но всё равно хочет ещё.
Аноним 06/10/25 Пнд 13:14:07 #145 №325235385 
>>325235290
Возьми свои мелкие бабские яйчишки и признай, что обосрался, девочка
хать-тьфу
Аноним 06/10/25 Пнд 13:15:47 #146 №325235444 
>>325235385
Эти влияния жопой микротовода, как всегда. Любо дорого глядеть.
Аноним 06/10/25 Пнд 13:18:53 #147 №325235549 
>>325234998
Tы мoжeшь пpocтo oтвeти឴ть, y тe឵бя 5 ГГц или нeт?
Или мoжeт ты в чacтнoм дoмe живeшь и тeбᅠe coceд᠌и в э᠍фиp нe cpyт?
Аноним 06/10/25 Пнд 13:25:57 #148 №325235766 
>>325211952 (OP)
твой кинетик будет вистнуть раз в год минимум, и подохнет лет через 5
у меня микротики работают на точках 10 лет без перезагрузки.
охуенно стабильная хуйня, буквально энтерпрайз левел для консьюмерсокго сегменты
может буквально все что могут любые другие рутера + еще дохера всего. даже l7 фильтрацию пакетов можно сделать
Аноним 06/10/25 Пнд 13:28:20 #149 №325235832 
1000055960.jpg
>>325235549
5ггц
Соседи срут. Попробуй с силой сигнала поиграться, раздавать вайвай соседям совсем не обязательно. Чтобы покрыть всю мою 2шку хватает 10% мощности ультры 1810, лол.
Аноним 06/10/25 Пнд 13:30:58 #150 №325235907 
>>325211952 (OP)
>Как вообще эта хуйня еще продается.

Очень удобрая штука, куча дыр при кривой настройке позволяет плодить ботнеты, прокси, проникать в локалки.
Аноним 06/10/25 Пнд 13:36:44 #151 №325236101 
>>325234466
Задача девочки - принять от тебя обращение, проконсультировать по общим вопросам и провести диагностику на "долбаёба", который звонит с выключенным из розетки роутером, либо понаставил двадцать "ускорителей ютуба" и у него ничего не работает - технической поддержкой она заниматься не будет.

>подтвердил, что на порту пусто
Пчел, это обычно бывает когда на порту нет линка...ты, блеать, полез смотреть логи, вместо того, чтобы банально посмотреть на индикацию на роутере - это прямо исчерпывающее описание владельца микротика.
Аноним 06/10/25 Пнд 13:40:25 #152 №325236211 
image.png
image.png
>>325234279

От расстояния задержка особо не зависит. Вот за углом и прямая видимость.
Аноним 06/10/25 Пнд 13:44:28 #153 №325236339 
>>325211952 (OP)
Я купила себе cisco nexsus 9300. Не понимаю как можно можно брать что-то хуже. Настраивается удобно с телефона, 5 ггц спокойно держит для 6 клиентов.
Аноним 06/10/25 Пнд 13:48:11 #154 №325236471 
>>325236211
Я про расстояние между хатой и серваком, до которого тест делается.
Аноним 06/10/25 Пнд 13:53:36 #155 №325236645 
>>325235832
Cпacибᅠo, пoпpoбyю cкpyтить
Аноним 06/10/25 Пнд 13:57:29 #156 №325236779 
>>325227430
а какое оборудование не сбоит?
ну и справедливости ради, существуют фейловеры и скрипты, которые в микротах могут решать проблемы с зависанием там, где циску приходиться пинать вручную

и ещё, в 99% случаев проблемы с зависанием микротов связаны с кривыми руками настройщика, самое банальное обычно это развешивание адресации на физические интерфейсы вместо виртуальных, в ожидании чуда

ни один вендор не предлагает столько функционала за такие маленькие деньги

да, если у меня есть бабки, то я втарю циску
Но если денег мало, то микрот - единственный вариант. и обычно решает все задачи не хуже корп. вендоров
Аноним 06/10/25 Пнд 13:59:08 #157 №325236838 
>>325236339
Ты не женщина и никогда ей не станешь.
Аноним 06/10/25 Пнд 14:00:25 #158 №325236888 
>>325235444
ебать прововские подсосы обиженные
Аноним 06/10/25 Пнд 14:10:29 #159 №325237229 
>>325234279
Хуяндекс не даёт выбрать сервер, так что думаю, что расстояние меньше 50 км (ДС-ДС, в общем). Ну а точка доступа - на расстоянии метров 5-6, через пару стен, ремонт был уже готовый, и витуху пробросить проблематично (дорого и заёбно).
Аноним 06/10/25 Пнд 14:11:03 #160 №325237250 
>>325234601
Wi-Fi 6, ага, 5 ГГц.
Аноним 06/10/25 Пнд 14:17:25 #161 №325237487 
Herta Burbe2400.jpg
>>325211952 (OP)
Некротик кусок кала с функционалом меньше чем у OpenWRT где дохуя функций были изменены просто для того чтоб отличаться и специально создавать проблемы неквалифицированному пользователю. Кинетик кстати тоже кал.

Вообще нормальный SOHO роутер может быть только на OpenWRT\DDWRT все остальное кал для говноедов.

Если функционал нахуй не нужен и нужен только радиус действия и стабильность вафли то вовсе у Бомжоми нет конкурентов.
Аноним 06/10/25 Пнд 14:20:54 #162 №325237612 
>>325236779
Некротик из коробки настроен криво. То что в цисках и OpenWRT по умолчанию выставлено с правильными параметрами в некротиках выставленно неправильно специально чтоб можно было говорить что у пользователя руки из жопы. Кроме некротика НИКТО специально не портит прошивки и умышленно не выставляет нерабочие параметры по умолчанию.
Аноним 06/10/25 Пнд 14:29:29 #163 №325237912 
>>325211952 (OP)
Иди и покупай Keenetic. Кто тебя заставлял покупать Mikrotik?
Ты дурак?
Аноним 06/10/25 Пнд 14:30:42 #164 №325237955 
>>325211952 (OP)
Ну вот смотри нахуя она конкретно мне.
У меня есть небольшая мастерская в подвале коммерческого здания, в здании тырнета нету.
Я тарелкой прикинул тырнет у себя из дома, и это все приходит в hap ac
Поскольку в здании тырнета нету ваще нихуя, я беру с местных деньги, на каждом порту висят по абоненту, если чельза месяц не заплатил, он отвалится и ему dhp просто адрес не выдаст и отвалится влан
Попутно, эта хуйня фильтрует пакетосы по черному списку из РКН и пихает Дискорд и Ютуб через прокси в Германии

А ещё это надёжная хуйня чо пиздец, я последний раз ее перезагружал что года полтора назад, никогда никаких проблем не было в помине только в конфиге
Аноним 06/10/25 Пнд 14:32:45 #165 №325238021 
>>325237955
Незаконно, ты обязан поставить СОРМ и аккредитоваться.
Аноним 06/10/25 Пнд 14:38:45 #166 №325238234 
>>325217343
Сомнительно ... Но у меня сервак работает через ртк роутер лол, о чем я

Работает НЕ ТРОГАЙ
Аноним 06/10/25 Пнд 14:40:16 #167 №325238281 
>>325238021
Я под сормой и так лол, смысл?
Он стоит на магистрали моего же провайдера откуда я беру тырнет


А так да, не очень законно... Я знаю но как-то похуй, ибо в подвале не берёт ваще нихуя, и без этого грусно
Аноним 06/10/25 Пнд 15:13:00 #168 №325239384 
>>325237487
Пробовал, вернулся к микротикам.
Неоптимизированное гавно без железа, даже на поддерживаемых моделях оно виснет, тупит, и требует рестартов. Функционал да, хороший, ну а хуле - это чистый линукс, сделать можно все, но как это работать это будет зависит от архитектуры, памяти, и еще миллоиона тонн хуйни.
Аноним 06/10/25 Пнд 15:15:26 #169 №325239472 
>>325211952 (OP)
Потому что лучше микротика ничего нет, а ты тупой как пробка.
Аноним 06/10/25 Пнд 15:15:36 #170 №325239480 
>>325238281
>Я под сормой и так лол, смысл?
Да вроде надо в любом случае, но это не точно. И официального контракта у тебя нет на СОРМ.
Аноним 06/10/25 Пнд 15:15:41 #171 №325239482 
>>325237955
вот это базальт
у меня на точках микроты 10 лет стоят без рестартов и все работает
Аноним 06/10/25 Пнд 15:36:57 #172 №325240235 
2022-08-08 16.14.51.jpg
>>325233717
это локальная подсеть тобишь моя

провайдер заходит с другой
Аноним 06/10/25 Пнд 15:37:54 #173 №325240272 
>>325234343
так я это для себя делаю а не для барина
зато вот ты палишься своим классовым мышлением как дно пищевой цепочки
Аноним 06/10/25 Пнд 15:38:55 #174 №325240301 
>>325211952 (OP)
>хочет купить хороший роутер и с легкой настройкой
Одно исключает другое.
Аноним 06/10/25 Пнд 15:40:04 #175 №325240342 
>>325240301
да схуяли
крестьянам просто не нужно настраивать ничего, провайдер помогает и производитель

там ж не вланы делать и не нат пробрасывать - просто пароль для вайфая и ВСЕ
Аноним 06/10/25 Пнд 15:43:06 #176 №325240452 
>>325240342
>крестьянам просто не нужно настраивать ничего, провайдер помогает и производитель
>
>там ж не вланы делать и не нат пробрасывать - просто пароль для вайфая и ВСЕ
Тогда тебе не нужен хороший роутер. Подойдет любое говно.
Аноним 06/10/25 Пнд 15:43:21 #177 №325240461 
>>325211952 (OP)
>mikrotik
Кнопка Quick Set в веб интерфейсе для таких как ты сделана же специально.
Аноним 06/10/25 Пнд 15:47:29 #178 №325240595 
Пользуюсь кинетиками, никаких проблем нет
1810 спокойно работает с 2019 года, сначала дома, потом на даче
С 1811 тоже проблем нет
С 2710 были только проблемы с заводским браком антенн
Щас вот жду 1812 когда привезут
В принципе и 1811 можно было дальше юзать, прост хочу больше памяти
Аноним 06/10/25 Пнд 16:00:23 #179 №325241068 
>>325240235
>это локальная подсеть тобишь моя
Tы дaжe нe пoнял o чeм peчь. Peчь o тoм, чтo y тeбя н᠋eт oгpaничeния пᅠo интepфeйca᠋м, a э᠍тo пoтeнциaльнo oзнaчaeт вoзмoжнocт឴ь зaйти c эти឵x aдpecoв co cтopoны пpoвaйдep឵cкoгo oбopyдoвaния.
Аноним 06/10/25 Пнд 16:01:13 #180 №325241100 
>>325241068
подумал как избыточное правило но наверное послушаю тебя и прикроюсь
в наше время всякая хуйня бывает
Аноним 06/10/25 Пнд 16:09:15 #181 №325241382 
>>325235766
>10 лет без перезагрузки
У меня один тоже в таком режиме работает, а другой (hap2) через пару лет начал ебать мозги и ушел нахуй (заменен на хуавей, он работает стабильнее)
Аноним 06/10/25 Пнд 16:11:24 #182 №325241462 
>>325241100
Лyчшe пoдy឵мax нaxpeнa вooбщe тeбe этo пpaвилo? 3aвoдcкиe тpoгaть нe нaдo, ecли нe пoн᠍имaeшь, чтo дeлaeшь.
Аноним 06/10/25 Пнд 16:38:45 #183 №325242546 
>>325237955
>>325239482
Хуя себе! А вы фирму не обновляете?
Аноним 06/10/25 Пнд 16:50:09 #184 №325243005 
>>325241382
у мя дома hap ac2, уже 4года, полет нормальный
>>325242546
в основоном обновляем. в основном...
но в целом то похуй, там везде ip фильтры или vpn, наружу напрямую ничего не смотрит
Аноним 06/10/25 Пнд 16:58:27 #185 №325243356 
>>325222390
Полезная инфа, спс
Аноним 06/10/25 Пнд 17:21:49 #186 №325244181 
>>325243005
>полет нормальный
Не, у меня тоже было норм. Но потом (через год-полтора) он стал резать скорость, и решалось это только перезагрузкой. Как повезет, видимо.
Аноним 06/10/25 Пнд 17:34:58 #187 №325244617 
>>325211952 (OP)
Потому что ты тупой. В РоутерОС тебе по-сути даже cli не нужен. Сиди кнопочки разноцветные дрочи на угад, пока не заработает. Или тебе нужно, чтобы было можно с плавной отрисовкой и интеграцией с твоим вибрирующим баттплагом? ГУИ-это избыточность.
/thread
Аноним 06/10/25 Пнд 17:36:14 #188 №325244656 
>>325244617
Этого двачую.
Аноним 06/10/25 Пнд 17:43:09 #189 №325244851 
>>325213348
>могу управлять пропускным способностью тебе именно тебе сделать 5 М/сек. Лооол
Я могу тебе зубы выбить
Аноним 06/10/25 Пнд 17:53:01 #190 №325245183 
>>325211952 (OP)
очень дешевая железка И СЕКТАНТЫ ЕБУЧИЕ С МИКРОХУЙКОМ
Аноним 06/10/25 Пнд 17:54:35 #191 №325245240 
>>325213740
еще один сектант. Вся эта же залупа что выше перечислили отлично работает и на опенврт и на кинетике (кинетик еще и стабильнее в плане сети с Qos и шейпингом).
Аноним 06/10/25 Пнд 17:58:30 #192 №325245384 
{57802838-CE35-45AF-8E79-767382503087}.png
>>325225336
добро пожаловать в ботнет
Аноним 06/10/25 Пнд 18:00:06 #193 №325245429 
изображение.png
>>325245384
Вливайся, хуль.
Аноним 06/10/25 Пнд 18:01:54 #194 №325245490 
{9801DFB5-DDA0-432A-8583-9BF634E692AB}.png
>>325230121
Добро пожаловать в ботнет
Аноним 06/10/25 Пнд 18:02:19 #195 №325245504 
>>325229715
замени епта, ни у кого не пищит, ебло
Аноним 06/10/25 Пнд 18:05:05 #196 №325245594 
>>325245504
HDD
[mailto:Sage] Аноним 06/10/25 Пнд 18:06:58 #197 №325245642 
>>325245504
Я не могу тупая ты параша блядь я блютуфввсв выключи если это дерьмо синхронизируется с печкой ей похуй на галочки мои ОНАПИЩИТ БЛЯДЬ 4 день уже я не знаю где там антенка тупая ты хуйея они все пизат
Аноним 06/10/25 Пнд 18:07:29 #198 №325245662 
>>325245429
не, у меня кинетик пик, я ебал вас долбоебов на всякой хуйне тима некротиках. Либо циско за фв либо кин. Все остальное для долбоебов (опенврт не в счет)
Аноним 06/10/25 Пнд 18:09:00 #199 №325245709 
>>325243005
4 года ботнета ебло. Как вы заебали. Сеть нихуя нестабильная с вашей залупой. Как пришел в офис настраивать там эта хуйня висит, заменил на кин, поставил свич циску с авиты, и всё летает, абсолютно стабильный трафик без просадок, даже если врубить торрент.
Аноним 06/10/25 Пнд 18:09:32 #200 №325245725 
>>325245384
>>325231222
хуле вы трясетесь, да хоть столетняя прошивка поебать вообще, по дефолту наружу не открыть ни одного порта, кого ебет что в веб гуи дыра если оно недоступно
Аноним 06/10/25 Пнд 18:10:12 #201 №325245752 
>>325236838
Тупинцел, спок плюс не плак
Аноним 06/10/25 Пнд 18:10:16 #202 №325245756 
>>325245642
значит у тебя блок питания пищит. Замени роутер они легко его меняюдт или блок питания, господи.А комп пищит значит ты сам взял и не поменял как обнаружил проблему. И кто тебе мешает залить эпоксидкой пищащие дросселя на мамке?
Аноним 06/10/25 Пнд 18:10:56 #203 №325245770 
>>325245709
еще один трясун
Аноним 06/10/25 Пнд 18:10:57 #204 №325245771 
>>325245725
чел... Возьми проскань свой адрес если он белый через пентест, охуеешь
Аноним 06/10/25 Пнд 18:11:23 #205 №325245784 
>>325236339
это тупо свитч, какие 5 гигагерц нахуй
Аноним 06/10/25 Пнд 18:12:15 #206 №325245815 
>>325245784
Чел, он про WI-FI наверное.
Аноним 06/10/25 Пнд 18:13:13 #207 №325245844 
>>325245725
>>325245771
Двачую этого с сканом. Ты небось уже в 10 ботнетах с таким отношением.
Аноним 06/10/25 Пнд 18:15:16 #208 №325245912 
Что вы настраиваете на всех этих микротиках?
Аноним 06/10/25 Пнд 18:18:49 #209 №325245999 
{8710AE1D-452B-4038-B446-AEFA638C7845}.png
>>325245815
>>325245815
циска с указанной серией это свичи, какие нахуй вайфаи. Это какая то тупая вуман с умными словами
Аноним 06/10/25 Пнд 18:19:14 #210 №325246016 
>>325245844
>>325245771
чем просканить конкретно?
Аноним 06/10/25 Пнд 18:20:10 #211 №325246040 
>>325245770
пук
чето по существу скажешь, сектант ебанатный
Аноним 06/10/25 Пнд 18:21:15 #212 №325246066 
>>325246016
я ебу? чем нибудь, пропусти трафик вана через какой то свич, подключи кали линукс, там дохуя инструментов для анализа трафика.
Аноним 06/10/25 Пнд 18:21:38 #213 №325246080 
Я тоже хочу микротик купить и что-нибудь на нем настроить. Накидайте мне идеи ИТТ за щеку.
Аноним 06/10/25 Пнд 18:22:10 #214 №325246096 
>>325246066
ясно, на хуй идешь
Аноним 06/10/25 Пнд 18:24:10 #215 №325246149 
>>пошел нахуй, иди нейронку еби как тебе сканить стандартные для ботнетов порты и какой там cnc айпи
Аноним 06/10/25 Пнд 18:25:36 #216 №325246195 
GnIiD3PWQAAtwtV.jpg
>>325211952 (OP)
Да, микрот это просто говнище ебаное. Микрот это про то, как сделать всё неправильно вразрез со всеми бест практиками, а сети и виндузятники с винбоксом вещи друг другу перпендикулярны, то это происходит в 99% случаев.
Подтверждение этому - спич одного микротодауна о my “holy war” against masquerade.
Сам же роутерОС это линукс, с одной стороны, с другой стороны разраб сделал из него велосипед похлеще болгенОС

Остаётся только помолиться, что у большинства сетевиков случится инсульт, и эту нишу заполонят более компетентные люди, китайцы начнут массово начнут производить роутеры на бананаПи, и эту золотую жилу кто-то займёт. Особенно в РФ где блокировки идут 24/7, и попробуй ещё в контейнере v2ray запустить на старом говнище этом латышском.
Аноним 06/10/25 Пнд 18:26:50 #217 №325246238 
очередной секьюрити эксперт порвался лол
Аноним 06/10/25 Пнд 18:31:25 #218 №325246395 
Всё правильно, пацаны делают роутер на pfSense, а твой кинетик пойдёт вайфайчик распылять.
Аноним 06/10/25 Пнд 18:39:32 #219 №325246665 
опенсурс означает две вещи
-постоянный гемор с обновлениями
-постоянный гемор с изменениями
поэтому пацаны играются с pfsense openwrt ddwrt
а потом юзают cisco mikrotik extreme
Аноним 06/10/25 Пнд 18:43:17 #220 №325246791 
>>325245999

Шутку по 6 клиентов ты не выкупил?
Аноним 06/10/25 Пнд 18:58:13 #221 №325247342 
>>325211952 (OP)
Потому что Mikrotik - это линукс, в нём настраивается всё, и ты будешь в нём настривать абсолютно всё.
А Кинетик - это шинда, установил и играешь в игори, свободный от задротства.
Это разные весовые категории роутеров. Их и не сравнивают. Верней, сравнивают исключительно в потребительской нише виндоигрунов.
Аноним 06/10/25 Пнд 19:01:13 #222 №325247429 
>>325247342
что вы там всё время настаиваете?
Аноним 06/10/25 Пнд 19:02:18 #223 №325247475 
>>325247429
настраиваете
Аноним 06/10/25 Пнд 19:02:50 #224 №325247495 
>>325246665
> -постоянный гемор с обновлениями
> -постоянный гемор с изменениями
Признайся честно, ты даже не открывал документацию по openwrt, например. Там же черным по белому написано - поставил пакеты, настроил, и не трогай - не обновляй как минимум до следующей мажорной версии.
Аноним 06/10/25 Пнд 19:05:27 #225 №325247573 
Clipboardday585.png
>>325247475
Не знаю, у меня TP-Link дома, 585 дней аптайм, лолкек.
Аноним 06/10/25 Пнд 19:06:38 #226 №325247625 
>>325247429

Водичку.
Аноним 06/10/25 Пнд 19:08:08 #227 №325247678 
изображение.png
>>325247573
А я только в июне купил роутер, накатил openwrt, так и работает уже три месяца.
Аноним 06/10/25 Пнд 19:32:34 #228 №325248507 
23big.jpg
Бесполезная хуита, заебался вафлю крутить, сигнал может пропасть уже за первой стеной. Один плюс что портов много.
Аноним 06/10/25 Пнд 19:36:36 #229 №325248648 
>>325213348
Все это умеет ссаный кинетик
Блядь пиздос, неиронично тыкать что он может скорость регулировать, ору блядь с такого сказочного фкнкционала. Нат, ебать, может еще и dlna с торрентами можно поднять? Да ну нахуй, не может быть, это только микротики и анальная ебля!
Аноним 06/10/25 Пнд 19:37:23 #230 №325248673 
>>325211952 (OP)
Это аппаратура для профи, а не для таких лохов как ты.
Аноним 06/10/25 Пнд 19:39:23 #231 №325248756 
>>325237612
> Некротик из коробки настроен криво.
он из коробки вообще не настроен
а если ты не можешь пройтись по 3-4 вкладкам и проверить/скорректировать настройки, то это оборудование не для тебя
спецы по микротам давно имеют чеклисты, чтобы быстро пробежаться и все поправить
зато гибко и даже провайдерские технологии на борту самого дёшевого микрота есть
Аноним 06/10/25 Пнд 19:43:20 #232 №325248894 
>>325246195
Ты хоть знаешь откуда ноги растут у этого "холивара" по поводу маскарада?
ну и на крайний случай, не нравится маскарад - делай дстнат, делов то
Аноним 06/10/25 Пнд 20:21:29 #233 №325250304 
>>325248894
>делай дстнат
src-nat это раз, два идёт всё это от ЦА микротиков индусов, прочих шпротов с двухзначным айкью и микротик вики с форумом где они обитают
И вот зачем и для чего, себе усложняют жизнь этим, оправдываются, что можно всё "под себя" сделать, если им это противопоказано. Тут уже такие отметились со своими скринами.
Если прям и надо сеть извращенную сделать (хотя у них даже такой цели нет, просто микрот изначально к этому предрасполагает)

Да пожалуйста, ломайте нормальный конфиг owrt, а так у вас целое поколение искалеченное этим микротом, потому что был бы нормальный дизайн у этого днища, такого бы изначально не было.

И из-за этого масс-продукта ширпотреба страдают остальные нормальные люди.
Аноним 06/10/25 Пнд 20:31:35 #234 №325250617 
>>325233730
Ну иди сам хуярь метровую стену буром на 20. Кто не дает то?
Мимо бывший монтажник.
Аноним 06/10/25 Пнд 20:34:39 #235 №325250715 
>>325248507
тоже микротик? значит говно7 они?
Аноним 06/10/25 Пнд 20:41:31 #236 №325250906 
Одолжил спиздил на работе два микрота домой. Один сдох прям искаробки, второй прожил полгода, потом заебал на хуй своими глюками и был выкинут в окно с 12 этажа. Купил сраную дигму за 150р и хуй с ней!
Аноним 06/10/25 Пнд 20:49:28 #237 №325251161 
>>325211952 (OP)
Просто не покупай, долбоеб.
Аноним 06/10/25 Пнд 20:51:08 #238 №325251213 
>>325211952 (OP)
Он потому и дешевле. Неосилки платят за кинетики/асусы.
Аноним 06/10/25 Пнд 20:51:18 #239 №325251218 
>>325248507
Нахуя тебе много портов?
Мне ни разу в жизни не нужно было больше 2-х
Аноним 06/10/25 Пнд 20:53:05 #240 №325251270 
>>325211952 (OP)
> Почему в 2к25 у этой поебени до сих пор настройки из нулевых где хуева туча лишней и непонятной хуйни?
Это для тех кому это нужно что-то сложнее, чем просто вайфай дома. Брать его ламеру смысла нет
Аноним 06/10/25 Пнд 21:20:44 #241 №325252205 
>>325250715
Как по мне хуйня, как этот окончательно заебет возьму кинетик.
>>325251218
2 пекарни, 2 тв-приставки, видеорегистратор.
Аноним 06/10/25 Пнд 21:40:47 #242 №325252891 
ты же далбаеб.mp4
>>325252205
И ты ко всей этой хуйне тянешь провода?
Аноним 06/10/25 Пнд 21:57:03 #243 №325253392 
>>325211952 (OP)
У Кинетиков с настройками даже обезьяна справиться там тупо дале далее далее далее.
А Микротики для профессионалов, обычным юзверям вообще не нужны.

Но ты видимо не просто юзверь, ты зумер безмозглый
Аноним 06/10/25 Пнд 22:05:46 #244 №325253720 
Пориджище.mp4
>>325211952 (OP)
Аноним 06/10/25 Пнд 22:09:46 #245 №325253835 
>Любой потребитель этот тот кто, просто хочет купить хороший роутер и с легкой настройкой
Иди и купи кинетик, а мой некротик не трогай нахуй.
Аноним 06/10/25 Пнд 22:34:23 #246 №325254553 
>>325250304
Ну хз.. у тебя видать какая то серьёзная предыстория поедания говна с микротами

Лично я в них ничего плохого не вижу, по крайней мере на рынке за копейки есть оборудование для энтузиастов, которые не могут позволить себе расхайпленный западный кал с подпиской

Ну и при экономических проблемах, в современной РФ, можно на микротах построить нормально работающую сеть даже на крупном и предприятии с кучей сервисов, примеры и опыт есть, все хорошо, не идеально, но хорошо
Аноним 06/10/25 Пнд 22:44:17 #247 №325254845 
>>325246791
не, обьясни пож
Аноним 06/10/25 Пнд 22:45:04 #248 №325254875 
>>325247573
Добро пожаловать в ботнет
Аноним 06/10/25 Пнд 23:02:01 #249 №325255376 
>>325254845

Порты по 10/40Гбит тоже не намекают?
Аноним 06/10/25 Пнд 23:04:57 #250 №325255470 
>>325254845
Это промышленный роутер, который будет стоить как ремонт в квартире, никто такое не возьмет домой
Аноним 07/10/25 Втр 01:02:50 #251 №325259056 
>>325213348
Микротик сосёт хуи и не нужен. ОП, бтв, тоже сосёт хуи.
Аноним 07/10/25 Втр 01:05:05 #252 №325259114 
>>325245999
Тогда наверное анон перепутал.
>>325252891
Коммутатор около клиентских устройств допустим. Если ты боишься проводов.
Аноним 07/10/25 Втр 02:29:32 #253 №325260626 
>>325212271
Недооцененный пост. Видимо зумеры в наше время не знают об этой фиче.
Аноним 07/10/25 Втр 03:10:56 #254 №325261214 
>>325260626
Он просто хуйню сморозил. Что там и куда по mac адресу привязывается, если буквально микрот позволяет его менять?
comments powered by Disqus