До этого стояло 4.5 ГГц при вольтаже 1.18125. Проц разогревался до 62 вместо 64-66. Но это ребят прогресс! Целых 300 мегагерц! А 4500+300 это почти как 5!
Вот ща поставлю 1.5 и добавлю +200! Будет 5! И проц греться до 120! Крута!
>>331636781 >>331636773 Да-да-да-да! Оказывается это не сложно и достаточно посмотреть ролик на ютубе! Я даже новое слово узнал: Лоуд Лайн Калибрейшн - во!
>>331636850 К сожалению там лимит 5.5 Гигагерц и AMD не даёт спалить мне столь удачный Golden Sample кристалл! Но когда-нибудь он их возьмёт! Это точно!
>>331636906 В принципе можешь поиграться и взять 5,2-5,3 гигагерца при напряжении 2,45-2,50 вольт, главное безопасный лимит в 5,5 ГГц не превышать и не спалишь проц, вольтаж поначалу можешь задрать на максимум и постепенно опускать если стабильно будет
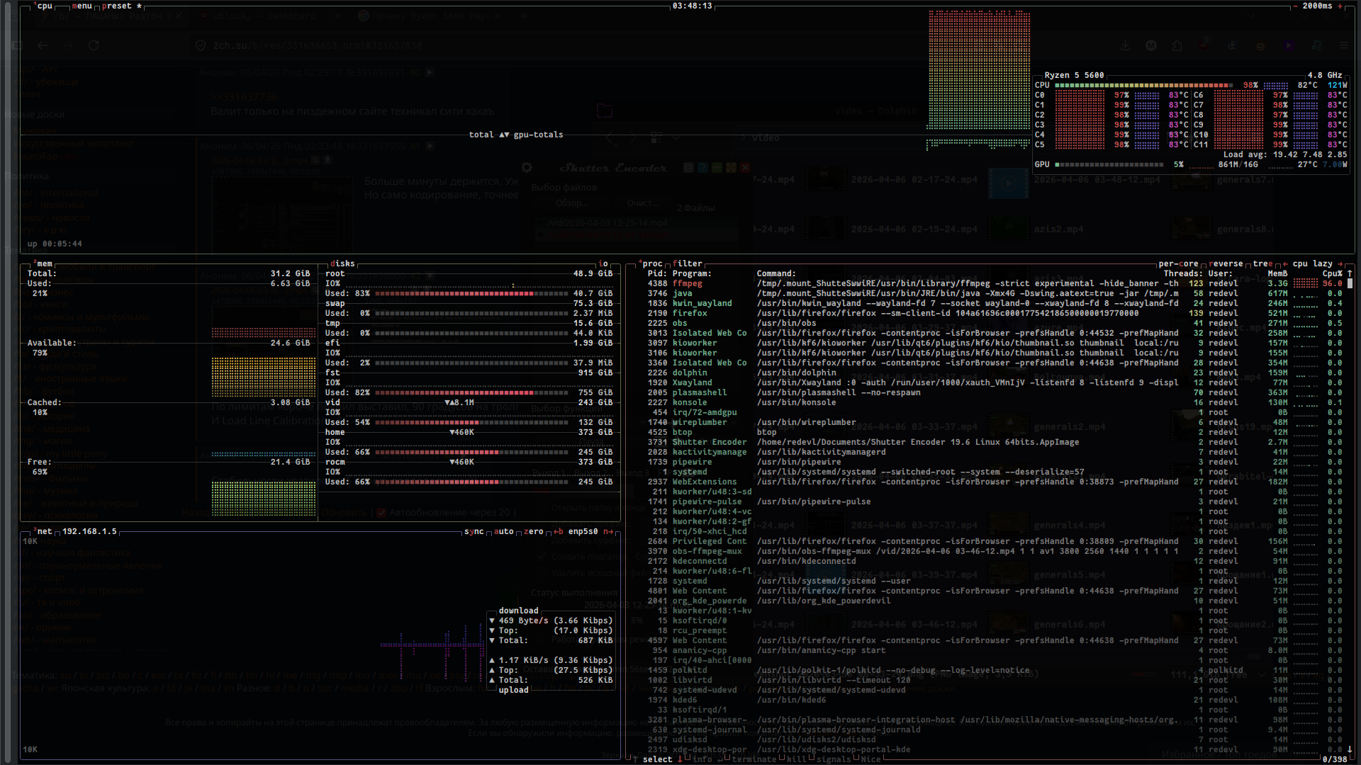
>>331637072 У тебя проблема в том, что выше 65w проц себя загнать не даёт и начинает тротлить сбрасывая тепло-пакет, даже с высокой частотой по 1 потоку, остальные сбрасывают нагрузку что-бы он в одного работал, выгоднее, что-бы все ядра работали на 100%, но с более низкой частотой и более выгодным TDP
Блядь я вообще одного не понимаю как эта хуйня работает. Типа при 1.18125 и 4500 работает стабильно. А чуть повышаешь напряжение/частоту, частоту и напряжение - ребут.
Вот же амудешные пердоли, нормальные мужчины себе давно купили дешевый и убойный зиончик 2690в4, который валит как рязань 5600 и гнать ничего не нужно.
>>331637792 Бля. Поставил я твой "монстр" и он слил в кодировании видео 6 ядерной ряжеке. Есть у меня эта хуйня. Статтерящей помойки хуже чем это говно не видел.
В AMD реально не дебилы сидят раз камень по факту не держит 4800 на адекватной напруге и моности. Потому существует версия с приписочкой X - с отобранными кристаллами.
>>331638533 Стоило пальцу нажать на курок пиздануть слово РЕБУТ! Система ребутнулась! ЛОЛ! Окей, повышаем напрягу на 1 пункт и снова пытаемся найти стабильность для кристалла.
>>331636653 (OP) Нахуй тебе так ебаться с этим? Множитель поднял, напряжение и все. У тебя совсем угашенный камень? Пбо 200 мгц любой берет. Был бы 5600х поставил бы пбо плюсом и было бы 4850мгц, а 4780 по хуйне, я на пбо имею 4650. А больше и не нужно, там выше 4800 деградируют 5600. Да и смысла особо нет, если проц сдюжил, то он и после + 200-300 мгц сдюжит. Аля в пое или в 7дейс то дай, она же проц насилует по идеи? Вот если он всосал, то поможет тока x3d процы, такая уж оптимизация у некоторого говна нынче.
>>331638707 Да может у тебя крува -30, не каждый берет -30, у меня у самого -25 или -20. Еще бывает по ядрышку, кто-то хорошо, а одно хуевое, или все хуевые и одно хорошее может взять -30, а остальные только -10. В любом случае, фепаса больше получишь от разгона и ужимания таймингов озу ОФК, если не стоит цели просто так помучать процессор ради веселья.
>>331638826 Бляяяя, оно меня просто заебало нахуй. Я выше 1.3 не хочу напругу ставить. Ща придётся PBO тогда выдрачивать или говно по типу энергосбережения отключать чтоб всё работало стабильно.
>>331638957 О у меня тоже 5600 на одном пк, че там прирост в чем то разгон дает ? Я память гнал, но кроме психологического дуста ниче не дало. Гнал видеокарту там до 10% буст был в генерации картинок на аи
Энергосбережение что ли у амуды такое агрессивное или материнская плата ебёт мозг. Единственное про чё пиздят на форумах по моей плате - в стоке на ней гуляет напряжение вплоть до небезопасных значений, вплоть до того что может деграднуть проц или сгореть плата.
До взлёта цен на оперативку в AM4 было ноль смысла и комплект на 7500f с полубомж материнкой стоил примерно так-же. Но как пошли видосики про прогары материнок на ам5 - взял ам4
>>331639487 Стоило поиграть 3 минуты в кваку, с кодированием 2 из 4 видео - система снова ребутнулась. Ну чё, отключил я теперь PBO. Теперь снова затестим.
Шизофреник, нахуя ты это делаешь? Если бы это правда работало, то с завода бы в стоке уже всё тебе настроили в драйверах и т.д. Ебулдой занимаешься отменной. Облачный ГЕЙминг что ли попробуй, если не тянет.
На PBO "Disable" всё равно стоят какие-то ебанутые лимиты что проц жрёт 130 ватт. Кстати снова произошёл ребут. На этот раз прожал "auto" чтоб работали заводские лимиты. Откатил частоты до 4550 и снова поставил напрягу 1.18125. Ещё и SMT отключил.
С такими значениями жрёт до 80 ватт и температуры на 30 градусов ниже.
>>331639765 Дед стекломоя бахни, магазин не далеко
>>331639789 Сейчас разложу так, чтобы даже у обитателя /b/ не случился перегрев от количества букв.
Смотри. Разгон процессора звучит как “бесплатная производительность”, но по факту это почти всегда мелкая подачка с кучей побочек.
1. Прирост — смехотворный В реальности ты получаешь не +50% FPS, а какие-нибудь +5–10%, если повезёт. И это в бенчмарках, где всё вылизано. В играх часто вообще разницы не заметишь, потому что упираешься в видеокарту или кривую оптимизацию.
2. Жрёт как не в себя Чуть поднял частоту → резко растёт напряжение → потребление и тепло улетают в космос. КПД просто в мусорку. Ты получаешь +7% производительности за +30% тепла. Гениально.
3. Шум и охлаждение Вместо тихой системы получаешь пылесос. Потом начинаются танцы: кулеры, водянки, пасты, “а может ещё чуть подкрутить”… Чел буквально тратит деньги, чтобы потом сказать “ну вроде быстрее стало”.
4. Стабильность уровня “авось не вылетит” Разгон = это всегда лотерея. Сегодня стабильно, завтра вылеты, синие экраны, рандомные баги. И ты сидишь как шаман, гоняешь стресс-тесты, вместо того чтобы просто пользоваться ПК.
5. Износ железа Больше напряжение и температура = быстрее деградация кристалла. Процессор такой: “я вообще-то на это не подписывался”.
6. Современные CPU уже сами себя разгоняют У нормальных процов есть буст (типа Precision Boost / Turbo Boost). Они и так выжимают максимум в рамках безопасности. Ручной разгон часто просто ломает эту автоматику и даёт почти тот же результат, но с худшими температурами.
---
Итог для двачера: Разгон — это не “я хакнул систему”, а “я заплатил за электричество, шум и геморрой ради цифр в бенчмарке”. Если ты не энтузиаст, которому нравится ковыряться в BIOS как в помойке с сокровищами, то это тупо не стоит того.
Единственный норм кейс — когда тебе просто интересно ковыряться и выжимать максимум ради процесса. Тогда ок, это хобби. Но как “практическое улучшение” — ну такое, уровень самообмана.
>>331640270 Сказать тебе, что ты занимаешься бесполезной хуйней, которая ничего не меняет. Может раза с 10ого до тебя дойдёт и ты бросишь это занятие, вернёшь дефолтные настройки и пойдёшь спать. А завтра проиграешь в то, на что хватает мощности.
>>331640659 Чё несёшь, еблуша? Мать ещё не сдохла? Жду на неделе треда в стиле - аноны, комп сгорел, денег на новый нет, пишу с телефона, мамка свою пенсию сказала не отдаст, что делать?
>>331636653 (OP) Проблемы? Что ты хочешь от 7 дейс, неоптимизированное говно, в которое играть зашкварно. Посмотри производительность в современных играх или рабочих задачах. У меня на r5 3600x и RX5700xt киберпанк стабильно работал. мимо, сейчас rx7800xt и память ddr5
Но блядь обидно всё равно что перезагрузка уебала мир в котором я прокачал 290 уровень. До конца игры, то есть до 300 оставалось всего 10 и несколько мильон опыта!
Придумают какие-то тупые алгоритмы что проц не разогнать. Вот фуфлыкс 5 гигагерц брал на сайбертуз 990fx, а там даже супер фаз питания не было и со стока тдп 125. Челу реально повезло. А мой камень не берёт тупа, он хуже чем фуфлыыыыыкс
Сука ща тест на ютубе глянул, в расте такой блджад фпс, а ещё меня зомби отъебал, точнее мою негрилу в её чорную жопу, в сраку чёрную накончал и заразил спидом
>>331636898 У тебя настолько древний проц, что турбобуст хреново работает? Или какая то определенная игрушка каким то чудом теряет пару фпс при турбе? Или ты пердолик, который делает всю херню которая в интернете пишется? Наверное эксплорер убивал еще, что бы фас повысить в таком случае. Жду ответа.
>>331644216 Он играет в неоптимизированное уг, тут надо либо ливать из этой залупы( играть в это в одного уже диагноз ) либо апать железо на уровень выше. Бюджетный проц и бюджетная карта, хз что с ОЗУ по таймингом .
Здарова, меня теряли? Да всё ребят. Я затерпел, я смирился. Когда-то я и 30 фпс терпел, потерплю и 50. Но я НИ ЗА ЧТО не хочу снижать качество картинки, в том числе вещи которые сильно давят на проц. А ведь можно просто выкрутить ползунки влево...
Теперь чистота процессора такая что на нём можно жарить лук!